Curio
WoWUtils
Viserio Logo
Discord

v4.5.0: Calendar, Signups & Attendance

13 March 2026

Viserio

The Calendar tab is a home for your team's raid schedule. Create recurring schedules, manage signups, and track attendance over time.


Calendar

The calendar view shows all your events in a monthly grid. Today's date is highlighted with a circled number and green border for quick orientation.

Click any event to open the full detail view, where you can see every roster member's signup status, update your own status, and leave a comment.

Calendar monthly view showing events across a month Event detail view with signup statuses and notes

Raid Schedules

Define your recurring raid nights as schedules. A two-step wizard guides you through the setup — first you name the schedule and pick the tier, difficulty, and default signup status, then you choose your raid days and times.

Schedules use rolling generation by default, automatically keeping events 2 months ahead with no manual intervention. You can also switch to a fixed end date if you prefer to control the range yourself.

Each schedule also has a default signup status — the status every roster member starts with when an event is created. Most groups will want this set to "Present", but you can use "Tentative" if your team prefers opt-in signups.

Adding or removing roster members automatically updates future events. Past events are never touched — they're kept as attendance records.

You can also create one-off events for special raids outside the regular schedule.

New Schedule dialog for setting up recurring raid nights

Signups

Members can update their own status on upcoming events. The available statuses are:

  • Present — you'll be there
  • Absent — you won't make it
  • Late — you'll be there, but late
  • Tentative — unsure, might show up
  • Standby — available if needed

Admins can change anyone's status and manage events (cancel, delete, create one-off events).

Bulk Signup

Use the Bulk Signup button to quickly set your status across multiple events at once. Pick a status, toggle the events you want, and save — no need to click into each one individually.

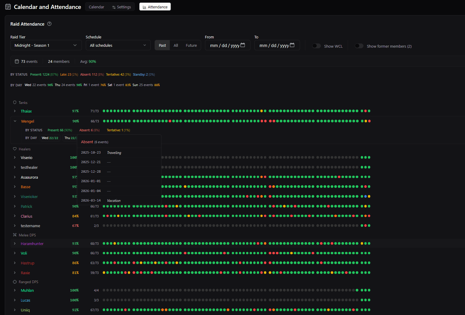
Attendance Stats

The Attendance tab aggregates signup data across all your events. A dot timeline for each member gives you a visual overview at a glance — colored dots show each event's status, and grey dots mark dates before the member joined. All timelines align so you can compare members side by side.

Filter by Past, All, or Future to focus on historical attendance or upcoming signups. Click any member to expand their detailed status breakdown, and click a status badge to see exactly which dates they had that status.

Attendance stats with per-member dot timelines and filters

Who can see what?

  • Admins & Raiders with the View Raid Attendance permission can see everyone's attendance.
  • Other members can only see attendance for their own claimed roster characters.

You can configure this per-member in the Members tab under the "Calendar" permission group.

Warcraft Logs Attendance

Toggle Show WCL on the attendance page to overlay actual raid participation data from reports imported in the Insights tab.

Each member becomes expandable to show per-character attendance, kill counts, and participation across their main and alts.

Setup - Attendance Synergy

Calendar signup data feeds directly into your Setup planning. On the Setups page, an attendance dropdown appears next to the toolbar. It shows the next upcoming event (or today's event) and lists any members who signed up as absent or late.

Members flagged as absent or late get a visible badge on their player card in the config sidebar, so you can see at a glance who might not show up. You can also bench all absent members in one click from the dropdown.

Setup page showing attendance integration with absent and late badges

What's Next

We're looking into Discord bot integration for calendar notifications and status updates for the future. It's part of the reason the Baldio-bot was made in the first place.


Questions or feedback? Drop them in Discord.